Jeremy Calhoun
Product + Systems Designer

SemanticCreator

Designing tools that make hidden system structure visible, usable, and governable

invisible-system legibility · architecture · tool-building

Problem Context

During work on an integrated system, work was happening in fragments.

The issue wasn’t lack of creativity — it was lack of visible stages. Work moved forward without clarity on what step it was in.

This creator module is part of a software authoring platform where processes must be structured in order to be executable.

To support this, ideas, files, modules, and behaviors must move through a defined lifecycle:

Without a visible lifecycle, users:

Goals

The goal of the creator module is to make the progression from idea to executable system explicit, structured, and safe.

Specifically, it enables:

Not to constrain creativity — but to make it legible enough to act on.

Constraints

The UI had to reflect governance rules, structure and intent without feeling heavy.

Design Approach

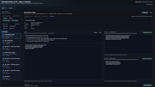
1 — Domain Separation

Before designing the interface I needed to define the phases:

Promoting an idea solidifies its architecture and builds structure using semantic queues while also allowing modification. The container structure is treated as canonical while the contents of the structure are still editable.

2 — Visible Lifecycle Spine

A stage spine communicates:

Draft → Structure → Constrain → Promote

This is not intended as a wizard but more a structural map. The system does not force progression as a rule. I wanted it to reveal the idea's maturity and allow for better integration into the larger system. Take the messy or intangible intent of an idea and give it handles and connection nodes.

3 — Structural Weight Hierarchy

Buttons were reclassified by cognitive role:

Authority is communicated through placement, not decoration, keeping visual language and colour choices deliberate and minimal to allow for more focused sessions.

During testing and iteration, I encountered challenges where ideas were not translating cleanly into structure.

Without clearer stages, the end product could not integrate reliably into the larger system.

It became clear that the stages themselves needed sharper definition. The module ultimately needed to:

This was not a note tool. It was a governance gate.

4 — Clone-Based Safety Model

Idea Promotion creates a clone in Sandbox. The original idea remains intact.
This prevents:

The UI communicates this separation through:

Design Decisions

Idea State determines visibility.
The module computes:

Users are guided by structural eligibility, not arbitrary steps. Idea promotion only becomes available when the idea satisfies the internal constraints. It gently enforces governance without overload.

Outcome

SemanticCreator now functions as:

It:

The interface is calm, minimal, and deliberate. Structure is not intended as decoration. It drives process without explaining.

Reflection

So in its current form SemanticCreator is a modular interface designed to make thinking visible and actionable.

Complex systems often fail when execution outruns structure.
SemanticCreator makes structure visible at the point of integration, before execution. By separating drafting, constraint definition, and sandbox promotion the module reduces ambiguity while preserving creative freedom.

The design intent was to have the overall structure is embedded in interaction, not imposed through warnings. This improves the system and user interaction.